QA testing, UI/UX analysis-design & code audit
Detailed QA testing to ensure product reliability, UI/UX audits and designs focused on customer needs. Code is optimized through extensive analysis to meet the highest standards of security, efficiency and transparency, seeking to offer accurate results.

Journaling application:
UX, accessibility, and paywall tested on Android and iOS devices, video recorded during the process, edited and presented on Google Drive.
Multilingual translation website: Functional and non-functional tests. UI/UX, bug verification and code review on different devices and web browsers: Windows, macOS, Android, iOS and iPad OS. Video recording made during the process.

Marketing agency website:
Complete functional tests. UI/UX, bug verification, code & framework security evaluated on different devices and web browsers: Windows, macOS, Android, iOS and iPad OS. Video recording made during the process.
Trading website:
Payment method evaluated, video recorded during the process, video edited and presented on Google Drive.
UX Analysis: UI/UX review with heuristic evaluation and user flow analysis, redesign of responsive web, tablet, and mobile experiences in Figma to enhance usability, accessibility, and visual consistency.
Ad hoc development, IT support & Security
Development solutions, seamless IT support, Systems Administration and Cybersecurity measures that ensure reliability and enable scalable growth. A solid foundation for your organization’s digital success and resilience in an ever-evolving technological landscape.

Official portfolio: Layout design, interface interactions, photo and graphic editing, hosting configuration, security assistance, SEO, Google Search Console, Google Analytics.

Wellness website:
Wordpress configuration and layout design with Elementor, interface interactions, photo and graphic editing, hosting and email configuration, security assistance, SEO, Google Search Console, Google Analytics.
Consulting website:
Layout design, interface interactions, photo and graphic editing, hosting configuration, security assistance, SEO, Google Search Console, Google Analytics.
Soundscapes website:
Project fully resolved from layout, content, HTML, CSS, JavaScript, server configuration, audio, photography and editing.
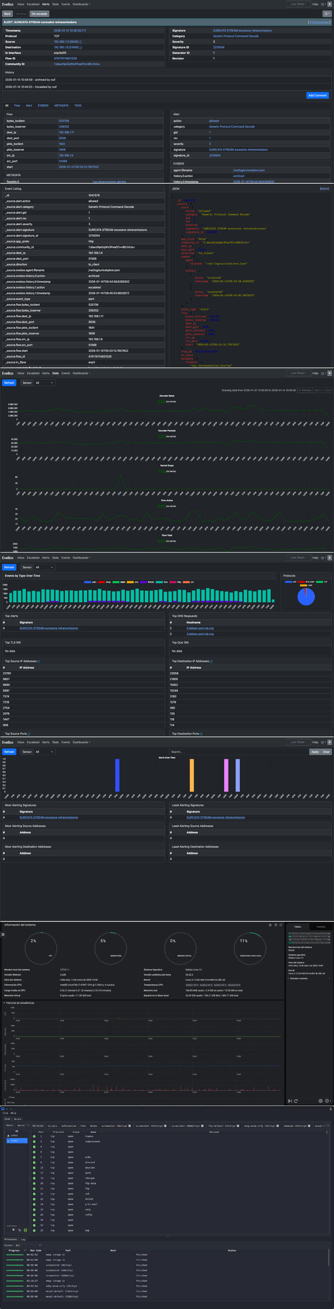
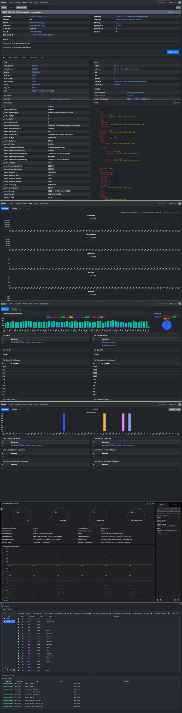
Security assessments for apps, websites, and servers, identifying outdated configurations, open ports, and common vulnerabilities such as SQL injection and XSS, along with OS and host information to strengthen security.
Brand design, product photography & video-audio
Content crafted for visual clarity, strategically designed, and produced to the highest standards. I deliver standout results in brand design, product photography, seamless animations, motion graphics (VFX), and video-audio production.
Contact
I'm here to understand your vision, address your challenges and give you solutions that meet the highest standards of quality and reliability. I offer a strategic collaboration with tailored solutions and a commitment to excellence at every stage of the project.















































